Страница: 4/6
Изменение температуры воздуха и особенно неодинаковый солнечный нагрев металлических конструкций значительно изменяют отметки высот узловых точек и искажают общую картину продольного профиля. Поэтому нивелировать пролетное строение желательно вечером или в пасмурную погоду, когда температурные изменения всех элементов конструкций можно считать равномерными. В этих условиях очевидны преимущества лазерного прибора, позволяющего выполнять наблюдения в темное время суток.
Экспериментальные исследования точности исполнительной съемки лазерными приборами показали, что погрешность определения планово-высотного положения элементов конструкций при расстояниях до 150 м составляет 2—4 мм и зависит в основном от влияния метеорологических факторов внешней среды.Также

перспективно применение фотоэлектронных устройств для регистрации положения лазерной плоскости при исполнительной съемке, так как обеспечивает повышение точности и частично автоматизирует процесс измерений. Так, в Чехословакии при строительстве железнодорожного моста применялась лазерно-телевизионная система (Lastelmodt) для исполнительной съемки пролетных строений. Эта система состоит из лазера, неподвижной марки для ориентирования луча, подвижной марки и дисплея для автоматической регистрации положения луча на марке. Контроль положения конструкций осуществлялся при помощи подвижной марки относительно лазерного луча, ориентированного по направлению оси моста с заданным уклоном. По исследованиям (на расстоянии до 340 м) точность регистрации положения лазерного луча составила 1—5 мм
Наряду с основным, строгим способом оценки точности проекта сети, ориентированным на использование ЭВМ, существуют и приближенные способы, позволяющие, сравнивая различные варианты построения сети, особенно в полевых условиях, оперативно принимать достаточно обоснованные решения. Такие приближенные способы уже не являются универсальными, а ориентированы на конкретные виды сетей.
При строительстве мостового перехода на местности определяют и закрепляют положение центров мостовых опор и других элементов моста, а также производят детальную разбивку при возведении опор и монтаже пролетных строений.
Для этих целей строят специальную геодезическую разбивочную сеть, обеспечивающую выполнение разбивочных работ на всех стадиях строительства мостового перехода. Кроме того, рационально расположенная и надежно закрепленная разбивочная сеть может служить основой и для наблюдений за деформациями моста в процессе его строительства и эксплуатации.
В зависимости от способа разбивки центров опор и условий местности плановую разбивочную сеть создают следующими методами :

При возможности разбивки опор по створу светодальномером в качестве основы могут служить исходные пункты, закрепляющие ось мостового перехода. Эти пункты закрепляют еще в период изысканий.
Разбивка осей опор
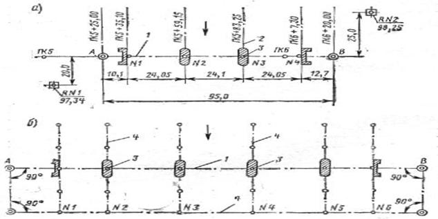
При разбивке осей опор малых и средних сооружений центры опор переносят на местность непосредственным измерением расстояний между знаками (см. пункты А и В на рис.1, а), закрепляющими ось сооружения, и центрами опор, привязанными в проекте к пикетажу дороги.

Если по местным условиям не удается расположить вспомогательный мостик на оси перехода, то его устраивают в стороне, пробивая дублирующую вспомогательную ось (рис.1, б), на которую переносят исходные пункты А и В. Вспомогательную ось желательно располагать параллельно основной оси. Если оси не параллельны» то угол между ними учитывают при переносе центров и осей опор дублирующих на основную. Зимой разбивку осей ведут со льда по вмороженному в лед дощатому настилу. Линейные измерения выполняют компарированными шкаловой лентой или стальной рулеткой. Натяжение ленты или рулетки регулируют динамометром или постоянным усилием опытного рабочего. Измеряя расстояния, инструмент (ленту, рулетку) располагают горизонтально; при уклонах местности более 3—5°, когда горизонтальное расположение измерительного инструмента затруднительно, вносят соответствующие поправки в длины линий. Поверхность земли предварительно планируют, срезая бугры, вырубая кустарник и т. п. На крутых склонах рекомендуется устраивать ступенчатые мостики и переносить расстояние с одного уровня на другой при помощи отвеса. В измеренную длину нужно вводить соответствующие поправки на компарирование измерительных инструментов и на разность температур при измерении и контрольной их проверке. Одним инструментом измеряют в прямом и обратном направлениях, а двумя—в одном направлении.
Реферат опубликован: 27/01/2007